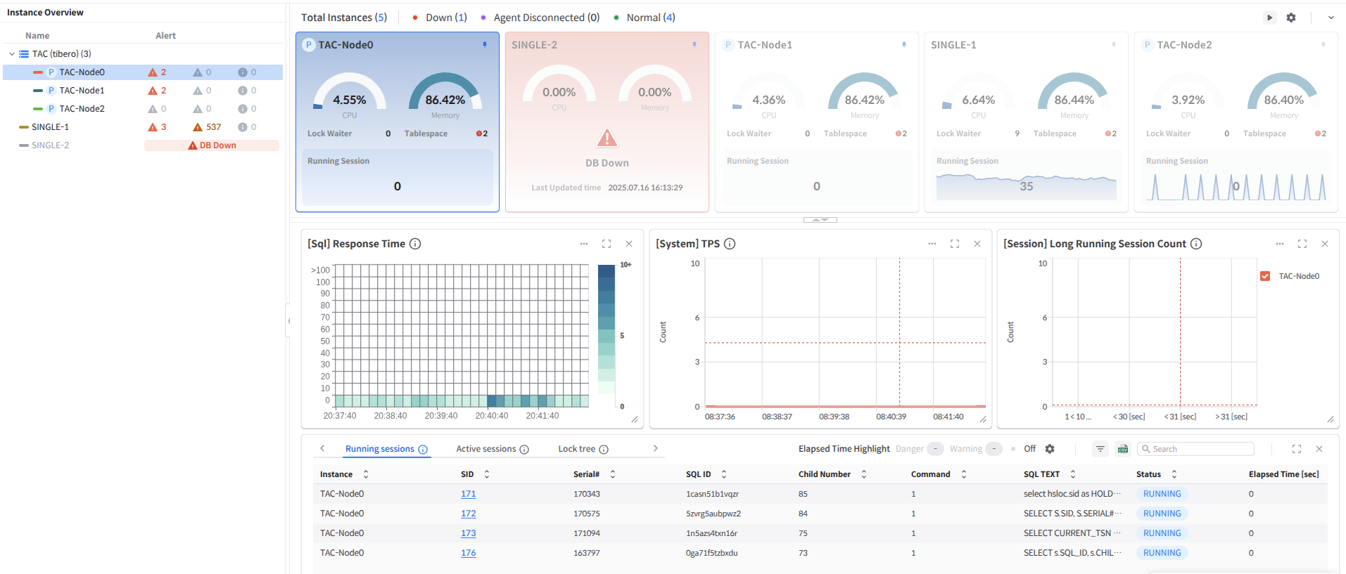
Instance Overview

An area that displays the status of DB instances included in the monitored group and the current status of alerts for each instance.
Each instance is assigned a color and, in the case of TAC/TSC clusters, is grouped together and deployed.
In Instance Overview, the users can see the status of each instance at a glance. \ If an Alert item appears in the right-hand Alert section, it indicates Normal status. If Agent Disconnected or DB Down occurs, the corresponding status is displayed on the right.
The users can hide or expand the Instance Overview menu by clicking the arrow button on the right.
Instance Status Description
The status of the monitored DB includes Normal, Agent Disconnected, and Down.
Normal: The DB is running, connected to the TPM Agent, and collecting metrics.
Agent Disconnected: The DB is running but is not connected to the Agent, so metrics are not being collected.
Down: Indicates that the DB instance is down or unable to establish a connection.
Note
If connection attempts to the registered instance fail for 1 minute, SysMasterDB considers the DB instance to be in the Down state. Once the connection becomes available again, it is automatically recognized and switched to the Normal state.
Caution
If TPM Agent data collection and transmission are paused due to firewall settings changes or other reasons, no indicators may be visible in the Normal state. Therefore, if real-time indicators are not visible in the Normal state, it is necessary to check the monitoring DB machine and TPM Agent logs.
Import Instance
Super Admins can register monitoring targets by clicking the 'Import button'.
Alert Events

The users can view the status of alerts generated for each instance on the right side of the instance item. Clicking the corresponding button allows the users to check the status of Error/Warning alerts.
Note
Go to Alert Events
Instance Selection Feature

The users can select a specific instance from the Instance Overview to display only data for that instance in the Card View and Custom Area.
When an instance is selected, Auto Refresh stops in all areas of the Dashboard, and all data in all areas is frozen to the point in time when the instance was selected.
Drop-down menu description

Click each instance to quickly switch to the corresponding menu or view the instance's information via Instance Info.
The drop-down menu is divided into two sections.
Recommend: Menus recommended by SysMasterDB
Performance Trend: Moves to the Performance Trend menu for the selected instance.
Instance Monitoring: Moves to the Instance Monitoring menu for the selected instance.
TSC Monitoring: Navigates to the TSC Monitoring menu for the instance if it is a TSC instance.
All
Create Alert: Creates an alert.
Instance Info: Provides detailed information about the monitoring DB instance and equipment.
Last updated
