Dashboard
This chapter describes the Dashboard, which allows the users to monitor all monitoring database instances within the selected group.
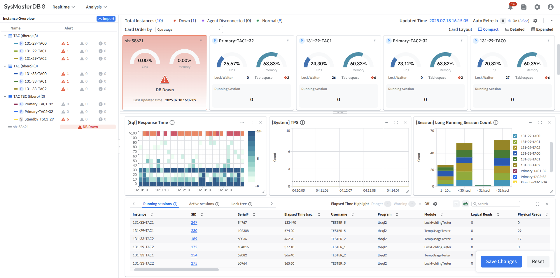
It provides real-time status information and metrics for each monitored instance.

![]()
The users can set the Auto Refresh interval and pause by clicking the gear icon in the upper-right corner.
Dashboard components
The Dashboard consists of the following main sections.
Provides main menus and global navigation functions.
Area for checking the status of DB instances and the status of alerts generated by instances
Provides key metrics such as the status and CPU/running sessions of each instance in a card view format.
Provides charts and tables with more detailed real-time performance metrics for instances within a group.
Layout Split
Button to adjust the size ratio between the Custom Area and Card View Area
Drag or click to set the Card View : Custom Area ratio to 1:2 / 2:1 / 3:0
