Notification
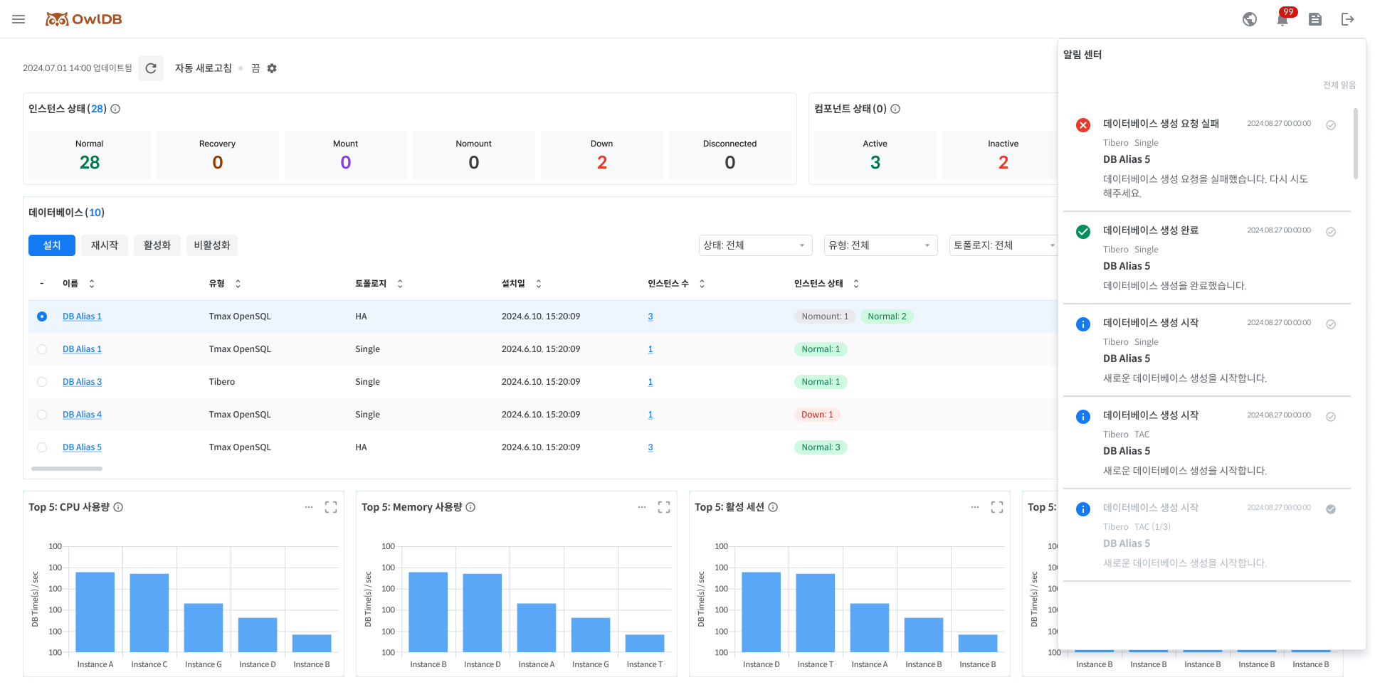
OwlDB provides notifications for various events that occur while using OwlDB. Notifications can be viewed by clicking the 🔔 icon in the top right corner of the console screen.

The users can freely change the read status of a message by clicking the ✔️ icon on the right side of the message.
Read messages are automatically deleted after 30 days.
Click the top right three-dot button > 'Read all' to read all messages.
Last updated
