대시보드
운영 중인 전체 데이터베이스와 인스턴스의 상태에 대한 요약 정보와 알림을 제공합니다. OwlDB 콘솔 화면 > OwlDB 로고를 클릭하여 대시보드를 확인할 수 있습니다.

전체 상태 요약 정보 확인
운영 중인 전체 인스턴스, 클러스터 관리 도구, Eventlog 상태를 확인합니다. 각 상태를 클릭하면 '데이터베이스 목록'에서 해당 상태 값을 가진 데이터베이스 목록을 확인할 수 있습니다.
Normal
정상 작동 상태
Recovery
복구 중인 상태
Mount
Nomount 단계에서 시작된 인스턴스에 Tibero를 연결하여 Control File을 읽는 상태
NoMount
Tibero의 프로세스만 기동한 상태 (CREATE DATABASE 문을 사용하여 데이터베이스를 생성하는 케이스)
Down
데이터베이스 미실행 혹은 종료 상태
Disconnect
데이터베이스와 Agent 간 연결이 끊어진 상태 혹은 기타 요인으로 인해 Agent가 비정상인 경우
Reboot
재시작 진행 중인 상태
Active
클러스터 관리 도구 정상 작동 상태
Inactive
클러스터 관리 도구의 health check 진행 중 3초 이상 무응답 시 비활성화 상태
-
클러스터 관리 도구 상태 없음

Info
인스턴스 상태가 변경되는 경우
Warning
CPU 사용량이 50%를 초과하는 경우
Memory 사용량이 50%를 초과하는 경우
Error
CPU 사용량이 90%를 초과하는 경우
Memory 사용량이 90%를 초과하는 경우
Provisioning
서버 환경과 데이터베이스를 생성 및 설치하는 상태
Running
모든 리소스를 정상적으로 사용할 수 있는 상태
Modifying
스펙 변경이 진행중인 상태
Migrating
데이터 이관이 진행중인 상태
Stopping
모든 리소스 사용을 Stopped로 전환하는 상태
Stopped
모든 리소스를 일시적으로 사용하지 않는 상태 (리소스 비활성화)
Pending
Stopped에서 Running으로 전환하는 상태
Terminating
모든 리소스와 데이터를 영구적으로 삭제를 하는 상태 (완료 시, 접근 및 복구 불가)
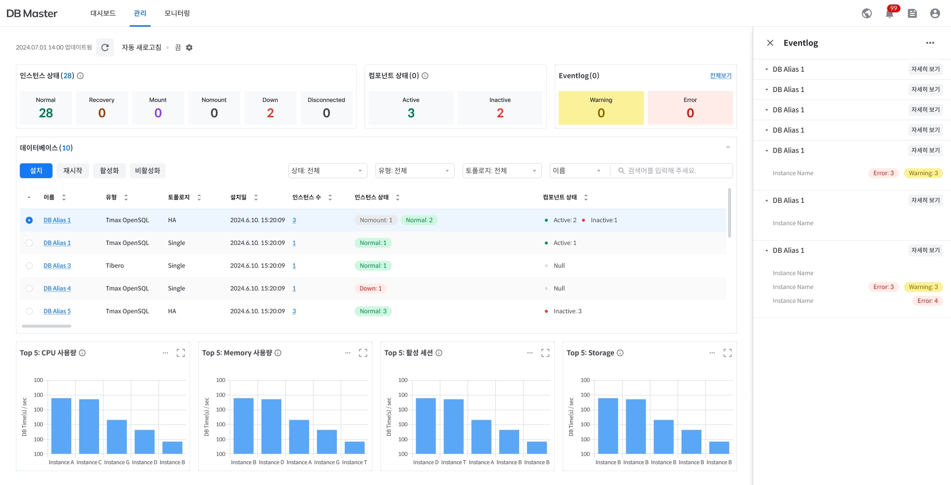
데이터베이스 목록 확인
운영 중인 전체 데이터베이스 목록을 확인합니다. '전체 상태 요약 정보 확인'에서 선택한 상태값에 따라 보여지는 데이터베이스 목록이 달라집니다.
데이터베이스 유형과 토폴로지를 필터링하여 확인할 수 있습니다.
데이터베이스 이름을 직접 검색하여 확인할 수 있습니다.
이름
데이터베이스 별칭 - 클릭 시, '데이터베이스 관리' 페이지로 이동
유형
데이터베이스 유형
토폴로지
데이터베이스 구성
생성일
데이터베이스 생성일
인스턴스 수
데이터베이스 내 인스턴스의 수 - 클릭 시, 우측 사이드 패널에서 '인스턴스 목록 확인' 가능
운영 상태
데이터베이스 운영 상태
인스턴스 상태
데이터베이스 내 인스턴스의 상태
클러스터 관리 도구 상태
클러스터 관리 도구 상태의 상태
인스턴스 목록 확인
특정 데이터베이스를 구성하는 인스턴스 목록을 확인합니다.
'데이터베이스 목록 확인'에서 '인스턴스 수'를 클릭하면 우측 사이드 패널에서 인스턴스 목록을 확인할 수 있습니다.
상세 버튼을 클릭 시, '인스턴스 관리' 페이지로 이동합니다.

실시간 차트 확인
항목별 상위 5개의 인스턴스에 대한 실시간 차트를 확인합니다.
CPU 사용량 (%)
실시간 CPU 사용량
Memory 사용량 (%)
실시간 Memory 사용량
Session Load (%)
(Active Session/Max Session)X100으로, 세션 부하 수준을 나타내는 지표
자동 새로고침
대시보드 화면의 실시간 업데이트를 위해, 자동 새로고침 기능을 지원합니다. 좌측 상단 ⚙️아이콘을 클릭하여 새로고침 주기를 설정할 수 있습니다.
Last updated
